- Client: Coros
- Industry: performance wearables and electronics
- Use Cases: Customer Support (Utilization)
- Impact: 75% of Issues Resolved Automatically, Seamless Human Handoff, Flexible to Scale

Coros, a global leader in performance wearables and electronics for professional athletes, sets a high bar not only in product innovation but also in customer experience. Serving a customer base with elite expectations, Coros recognized the need to transcend traditional support models. In early 2025, the company partnered with Aissist.io to transform its customer service operation—and the results speak volumes.
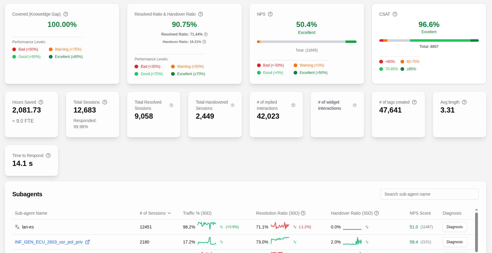
70–80% of Issues Resolved Automatically
Since implementation, Aissist.io’s Digital Agents have been able to autonomously resolve 70–80% of incoming customer issues. Whether it’s troubleshooting firmware problems, guiding users through device setup, or clarifying data sync anomalies, the AI handles these with speed and precision. The result: faster resolution times and more consistent answers, without compromising the quality customers expect from a premium brand.
Seamless Human Handoff, Without the Friction
For the remaining 20–30% of more complex queries, Aissist.io doesn't just hand things off—it prepares the handoff perfectly. The system automatically summarizes key context, extracts the core issue, and suggests possible next steps, making it dramatically easier for Coros agents to step in. This streamlined process minimizes context switching, one of the biggest pain points in customer service, and enables agents to focus their energy where human expertise is truly needed.
Fast to Start, Flexible to Scale
One of the standout advantages for Coros was just how easy it was to get started. Aissist.io required nothing more than access to Coros’s websites and documents to begin delivering value. From there, the system was effortlessly tailored to a range of customer service scenarios by creating specialized sub-agents and supplying simple instructions. This flexibility meant Coros could scale automation quickly without overhauling existing workflows.
Performance Gains Without Quality Tradeoffs
The impact has been striking. Aissist.io now leads customer engagement for Coros, maintaining customer satisfaction rates on par with human agents—while requiring 50% fewer resources. This efficiency gain is particularly valuable for a company like Coros, where scaling support while maintaining excellence is crucial to long-term brand loyalty.
An Evolving, Learning System
What sets Aissist.io apart is its continuous optimization. The platform evolves daily, learning from customer interactions, improving asset utilization, fine-tuning APIs, and refining support protocols. It’s not just automation—it’s intelligent, context-aware service delivery that keeps improving over time.
A Future-Ready Service Model
With Aissist.io as a strategic partner, Coros has redefined what elite customer service looks like in the digital age. The combination of automation, human collaboration, and adaptive learning has allowed Coros to better serve its high-performance users—faster, smarter, and more efficiently than ever before.




